こんにちは!Statusbrewです。突然ですがInstagramでインサイトって確認していますか?
Instagramのインサイトとは、2021年にプロフェッショナルダッシュボードという名前で統合された、Instagramをビジネス用途で使いたい全てのユーザーのための機能を集約したプラットフォームの機能の一つで、分析機能を提供しています。

引用: Instagram ビジネス
Instagramはネイティブツール、つまり無料で素晴らしい分析ツールを提供しています。あなたが企業やブランドのためにInstagramマーケティングを行なっている場合はぜひ利用しましょう。このインサイトを追跡する目的とは、皆さんが自分でデータをすばやく探索し、よりよい意思決定を下すためです。
アカウントが成長しないのであれば何が足りないのか明確化する、そしてアルゴリズムが日々変動している中振り回されすぎないためにも、インサイトを使いこなしましょう。
1. Instagramマーケティングで勝つには?
どうしてこのネイティブツールのインサイトが使えるのでしょうか?それはInstagramのコンテンツの種類の多様化に伴い、どの種類のどんなコンテンツが最もパフォーマンスを上げていて、何がうまくいっているのかをパッと理解するのに役立つからです。
Instagramで勝つには、
すべての種類のコンテンツを全部やりきること
ユーザー間のコミュニケーション(コラボレーション、コメントやDMへの返信)
を徹底することです。
つまりフィード投稿、ストーリーズ、IGTV、リールにトライしてそのインサイトをネイティブツールを使ってトラッキングしましょう。

Statusbrew公式インスタグラムはリールによって爆発的に成長しました
「そんなにインサイトって役立つ?違いってわかるもの?」と、やる意味あるのか?と疑心暗鬼になるかもしれませんが、上記をご覧ください。
同じ「リール」というインスタグラムコンテンツでも、リーチが378と32Kと圧倒的な違いが起こるドラマがInstagramです。
インサイトを使ってより楽しく、アナリティクスを見ていきませんか?
2. Instagramのインサイトって?
Instagramのインサイトはあなたの投稿のパフォーマンスを測るだけではなく、どんな種類のリーチがあなたのコンテンツの何にめがけてきているのかを把握することができる分析データで、基本的には7日、14日、30日、90日または任意の期間範囲設定ができます。またフィードだけではなくストーリーズ、IGTV、リールのデータも取得することができます。

3. Instagramインサイトへのアクセス
Instagramインサイトはお手元のモバイルアプリで利用ができます。
さらにInstagramビジネスプロファイルに設定している必要があります。まだInstagramをビジネスプロファイル(プロアカウントとも呼びます)に切り替えていない方は、1分以内で切り替えができますので、作業を行ってみましょう。下記にも記載します!
3-1.Instagramビジネスアカウントへの切り替え方
ステップ1: Instagramモバイルアプリを開いて、まずはすでに「ビジネスアカウント」になっているか?を確認しましょう。最新版のInstagramモバイルアプリのプロフィールページ(あなた自身のプロフィールフィード)の右上に、3本線メニューがあるのでタップします。
メニューがずらっと表示されるので一番上の設定をタップします。
設定メニューからアカウントをタップします。


ステップ2: ここをタップして「個人アカウント/クリエイターズアカウントに切り替える」というメニューが出る場合はすでにあなたはビジネスプロファイルをお持ちです。

ステップ3: ステップ2でまだ個人アカウントであることを確認した場合は、アカウントメニューでビジネスプロファイル(プロアカウント)に切り替えるをタップします
ステップ4: Facebookページを接続するための画面指示が表示されます。インスタグラムのビジネスプロファイルを取得するためには、紐付くFacebookページを持っている必要があります。Facebookページは公開される必要はなく、ただの紐付け用ライセンスのようなものだと思ってください。もし、この第4ステップでビジネス用のFacebookページを持っていない場合は、作成することができます。
ステップ5: Facebookページへのアクセスを許可する画面があるのでそのまま最後まで進んで完了をタップして完成です。


すでにご自身のInstagramアカウントが、紐付くFacebookページをお持ちの場合は、プロフィール>プロフィール編集>ビジネスの公開情報の一番上の欄に、Facebookページの項目があります。
私の場合は、以前Instgaramのハンドル名と同じhisami_matsubaraというFacebookページを作っておいたため、Instagram/Facebookは問題なく紐づいている状態になっています。
3-2.Instagramインサイト(プロフェッショナルダッシュボード)へのアクセス方法
インサイトへのアクセスは大きく分けて2つあります。
・自分のプロフィールフィードの中央部分に案内されるプロフェッショナルダッシュボードをタップ

・自分のプロフィール右上の3点バーガーメニューをタップしてインサイトへ

4.Instagramインサイト(プロフェッショナルダッシュボード)の見方全容
プロフェッショナルダッシュボードを開くと、
インサイト(大きなリーチにまつわる概要)
ツール(ビジネス機能への誘導)
アドバイスとリソース
と大きく3つのセクションがありますが、右上の「全て見る」からインサイトへ直接アクセスしてしまいましょう。

1:インサイト概要
①リーチしたアカウント数 ②コンテンツでのインタラクション(エンゲージメント分析) ③合計フォロワー
2:シェアしたコンテンツの個々のパフォーマンス
です。
赤字の①〜③について、下記で詳しく説明します。

日付指定と比較
まず左上にデフォルトで「過去7日間」とタブがあり、ドロップダウンすると
・14日間 ・30日間 ・先月 ・90日間 と期間の選択が可能です。 デフォルトで7日間になっているので、インサイト概要の真下にそのまた7日前のあなたのパフォーマンスと比較した成長率を教えてくれます。
Instagramインサイトでは主に2つの角度から見たオーディエンス分析を行なってくれます。まずそれが下の
①リーチしたアカウント数 = 投稿の種類に特化したリーチ分析
リーチとは:リーチとはあなたのアカウントに到達したユーザーの人数です。なので1リーチ=1人という固有の数字になります。
あなたにリーチしたユーザーがまず、フォロワーなのか非フォロワーなのかをブレークダウンし、
さらにどのコンテンツタイプごとのリーチもその下で把握ができます。

スクリーンショットの右側に移動すると、さらに各コンテンツごとのパフォーマンスが表示されますので、どのコンテンツに最もユーザーの注目が高まったかはこちらのトップ投稿でご覧いただけます。
最後に合計のインプレッション、そしてプロフィールへのアクティビティです。まずこのインプレッションはリーチに対してどれほどの数だったのかチェックすることで、ユーザーごとの複数閲覧を確認します。インプレッション(ユーザーへの表示回数)が多ければより人を目に止まった回数が多く、さらにその下のプロフィールアクティビティは実際のInstagram分析におけるコンバージョンとして測られるものです。
プロフィールへのアクティビティに注目しよう
①のリーチしたアカウントたちが、どのようなアクションをプロフィール上で行なっているかの集計も行ってくれます。
これは、実際のリーチしたユーザーが、あなたのビジネスやブランドそのものをもっと知りたい、と購入までの意思決定に近づいている大事な指標ですので、必ず確認しましょう。
インサイトのこのプロフィールへのアクティビティでは、過去1週間(その他期間選択できます)にあなたのアカウントで行われたアクションの総数を追跡します。プロフィールへの訪問者数や、プロフィール上のリンクのクリック数などの指標があります。
>プロフィールの訪問者数:あなたのInstagramプロフィールを訪問したユーザーの総数
>ウェブサイトのクリック数:あなたのBioに記載のウェブサイトのリンクをクリックしたInstagramユーザーの数
>Eメール:ユーザーがあなたのプロフィール上でメールをタップした回数の合計
>電話番号:ユーザーがあなたのプロフィール上で通話機能をタップした回数の合計
>地図:プロフィールに住所を記載している場合、フォロワーのうち何人から店舗やオフィスの地図を確認されたかの合計
②コンテンツでのインタラクション = エンゲージメント分析
②のコンテンツのインタラクションは、「エンゲージメント」に特化した指標を取得することができます。
選択期間内に、
・フィード投稿 ・ストーリーズ投稿 ・リール投稿 ・IGTV投稿 がそれぞれの投稿で獲得したエンゲージメントを算出します。


基本的な分析指標は、エンゲージメント率の計算にも大事な、
【フィード投稿の場合にエンゲージメントとされるもの】
・いいね!数 ・コメント数 ・保存数 ・シェア数
【ストーリーズ投稿の場合にエンゲージメントとされるもの】
・返信数(ハートを送ったりのステッカー機能も含まれます) ・シェア数
4-②-1.投稿パフォーマンス(投稿単位のインサイト)
あなたがInstagramに投稿したコンテンツごとつまり1つのフィード投稿ごとの分析をすることは、どんな内容(キャンペーン内容、メッセージ内容、商品写真)がよりあなたのオーディエンスの心に響いたのか理解するのに大変役立ちます。Instagramネイティブのフィード投稿分析は細かくブレークダウンしてくれていますので、見ていきましょう。
フィード投稿のインサイトを確認するには2つの方法があります。まずは先ほどのインサイトから入る方法です。
方法1: 「あなたがシェアしたコンテンツ」までスクロールすると、あなたが直近で投稿したフィード投稿が表示されますので、該当の投稿をタップすると基本的なメトリクスと共に分析データが開示されています。
あなたがショッピング機能を利用中の場合は、ショッピングに基づくさらなる指標と結果を取得することができます。売りたい相手に商品が届くようなコンテンツと導線が設計されているかをここでまず確認しましょう。
方法2: 直接あなたのプロフィールフィード>該当の投稿>写真(動画)のすぐ下にある「インサイトを見る」をタップしましょう。コメント数、シェア数、保存数、インタラクション数、プロフィールの閲覧数、ウェブサイトのクリック数、アクセス数、フォロー数、ハッシュタグを含むインプレッション数など、主要な指標にアクセスできます。

フィード投稿のどの指標(メトリクス)も、有益なインサイトばかりです。例えば
「いいね!」、コメント、シェア数はあなたのオーディエンスのあなたのブランドに対するファン度(モチベーション)をはかることができます。
「保存数」はどのようなコンテンツがオーディエンスの心に深く響くのか、あなたのコンテンツをユーザーが保存することで、その価値を持続させることができます。
ウェブサイトのクリック数は、Instagramプラットフォームを離れてまでもあなたのブランドやサービスに興味のあるユーザー心理の表れです。実際に商品やサービスの購入検討段階に入りかけたと言っても良いでしょう。
インプレッションは、インスタグラムのアルゴリズムにマッチした証拠です。Statusbrewとしてもインプレッションを限りなくチェックすることを深くオススメしています。フィード投稿で、ハッシュタグの指標として印象的なインプレッションが得られている場合、ハッシュタグの方式が正しい方向に進んでいることを示しています。
③合計フォロワー
現時点でのフォロワーの情報を集計したものです。
こちら、「現時点での属性」を知るために、今月と先月、そして3ヶ月前、変化がないか必ずチェックするようにしましょう。


左上の選択期間の変化率を出してくれるもので、
フォロワー数、フォロワー数の増減、フォロワーの属性を住まい、年齢、性別で区切ります。
また、もっともアクティブな時間を曜日とタイムラインごとに表示しているので、投稿すべき時間帯の把握にも役立ちます。
4-1.Instagramストーリーズ分析
フィード投稿と同様に、ストーリーズ分析にも簡単にアクセスできます。ストーリーズの指標は、ストーリーズのコンテンツ仕様上また少し特殊です。
ストーリーズのパフォーマンスを確認したい場合は、これまでと同じくプロフェッショナルダッシュボード>インサイトへ移ります。
①〜③の
概要 ①リーチしたアカウント数 ②エンゲージメント ③合計フォロワー
のすぐ下にある、シェアしたコンテンツのパフォーマンスセクションに注目しましょう。
コンテンツの種類(フィード、ストーリーズ、リール等)ごとに期間選択内の投稿が並びますが、インサイトをチェックしたいストーリーズ投稿をタップすると、下記のような詳細インサイトが表示されます。


①概要
・当ストーリーズにリーチしたアカウント(ユニークユーザーの数) ・当ストーリーズにエンゲージしたアカウント数(ユニークユーザーの数) ・当ストーリーズからリーチしたユーザーのプロフィールへのアクティビティ数
②リーチ
リーチしたユニークユーザーを、現フォロワーか、フォロワー以外のリーチかをドーナツグラフで区分けしたものです。
③④ストーリーズでのインタラクション
あなたがユーザーに対して「どんなアクションをユーザーがとってくれたら、見込み顧客のコンバージョンにつながるか」を知ることは非常に重要です。
なぜなら、ストーリーズは年々、ストーリー内で行えるインタラクションが増えているため、例えば
・@タグ名のタップ数 ・位置情報のタップ数 ・買い物タグのタップ数 など、スタンプのタップ数の数字も出します。
⑤ナビゲーション
ストーリーズは、1つだけではなく複数のストーリーズを次々と片手でタップして次のストーリーズへ移動できるというもっとも容易な仕様から、ユーザーはあなたのブランドのコンテンツを気に入ってくれれば、すべてのストーリーズを閲覧します。
・次の写真や動画を見るためにタップされた回数 ・前の写真や動画を見るためにタップされた回数 ストーリーズを利用したことがある人ならご存知の、ストーリーズは2つ以上連続して(時間差があっても)投稿されている場合、ストーリーズ本体のスクリーンの右端もしくは左端をタップすることで、前後のストーリーズにいつでも戻って閲覧することができます。 ・ストーリーズからの移動数 いわゆる離脱数です。途中であなたのコンテンツに飽きてしまった、もしくは何らかの理由でドロップした場合の数をはかります。逆に言えば、すべてのストーリーズを閲覧してくれた「閲覧完了率」を測るのは、熱狂的なあなたのブランドのファンを認知しやすいでしょう。 ・次のストーリーズ
⑥プロフィールのアクティビティ
ストーリーズから、あなたのプロフィールへ実際に移動してもらうことは、あなたのビジネス(商品やサービス)に興味があることの大きな表れです。
ストーリーズの画面で、左上のアイコンをタップすると、ストーリーズの作成主のプロフィールにジャンプすることができます。

・プロフィールページへのアクセス ・ウェブサイトリンクのタップ ・お問い合わせメニューのタップ ・地図のタップ など、あなたのビジネスそのものへのリーチへ最も近いアクションがこれらとなります。
どのストーリーズが起因となったのかもわかりやすいですよね

Statusbrew公式アカウント
注:ストーリーズのインプレッションは、Instagramストーリーズがユーザーに閲覧された回数を計算し、リーチはInstagramストーリーズを閲覧したユニークアカウントの数を示します。
4-2.Instagramリール分析
Statusbrewでも予約投稿ができるインスタグラムリールは、音楽含む動画クリップで、絶大な人気を誇っています。あのTikTokに対抗した画期的なツールとも呼ばれ、「動画コンテンツがよりアルゴリズムに作用する」 と明るみになってからは、ブランドや企業も、オーディエンスのエンゲージメントを高めるためにこの機能を利用しています。インスタグラムのリール分析は、「インスタグラムのインサイト」 タブに新しく追加されたものです。
アクセス方法は同じく、プロフェッショナルダッシュボード > インサイト > あなたがシェアしたコンテンツ > リールを選びます。

リールの中から、インサイトを確認したいリール投稿をタップします。

リールのインサイトを開くと、


①インスタグラムのリールのインサイト
リールはInstagramから投稿すると、Facebookページにもシェアするオプションがあります。
・FacebookとInstagram両者の再生回数 ・Instagramでのいいね!数とFacebookでのインタラクション数(いいね!の呼び方はFacebookページでは異なります)
②Instagramのインサイト
再生数、いいね数、コメント数、保存数、シェア数
③Facebookのインサイト
再生数、リアクション数
リール投稿による結果を向上させていくためのTips:
リールのアルゴリズムは、エンターテイメント性の高いリール、楽しい驚きやひねりのあるリールを好みます。
コンテンツ自体に参加したくなるようなリールや、他の人が簡単に参加できるようなトレンドを始めたリールは、より多くのエンゲージメントを獲得します。
アルゴリズムは、テキスト、フィルター、カメラ効果などのクリエイティブなツールを使用し、縦長の動画を使用したリールを好みます。
リールは実験的に作っていきましょう。さらにどんどん新しいことに挑戦することに集中しましょう。あなたのブランドのユニークな声を作り出そうとし、そのためには多くの探究心が必要です。

注意:低解像でぼやけているリールの掲載は避けましょう。また、枠で囲んでアップロードされている作品もご遠慮ください。さらに付け加えると、画像の大部分が文字だけで覆われている作品はアルゴリズム上良くありません。動画を投稿する際は、Instagramのコミュニティガイドラインを必ず守って投稿しましょう。あなたが思っている以上に、Instagramはガイドラインを準拠しているかチェックしています!
お疲れ様です!利用可能な膨大な量の数字に早速「どの指標を見たらいいのかわからない…」となっていませんか?これ全部チェックすべきなの?と思うかもしれませんが、実際に一度に何十種類の指標を追う必要はありません。
データの分析をする前に、Instagramをあなたが使って達成したい目標を認識することが重要です。おそらくユーザーつまり顧客とするターゲット層がアイデアを共有するためのコミュニティとして運用しているのか、ブランド認知度を高めるためか、オンラインストアにそのまま誘導するための商品のカタログとしてなど、この辺りではないでしょうか?必ず何か目標があるはずです。認知度を高めるために作成されている投稿もあれば、売り上げを促進しようとしている投稿もあります。前半でご紹介したInstagramのインサイトを有利に活用するには、あなたが”探しているもの”を知る必要があります。
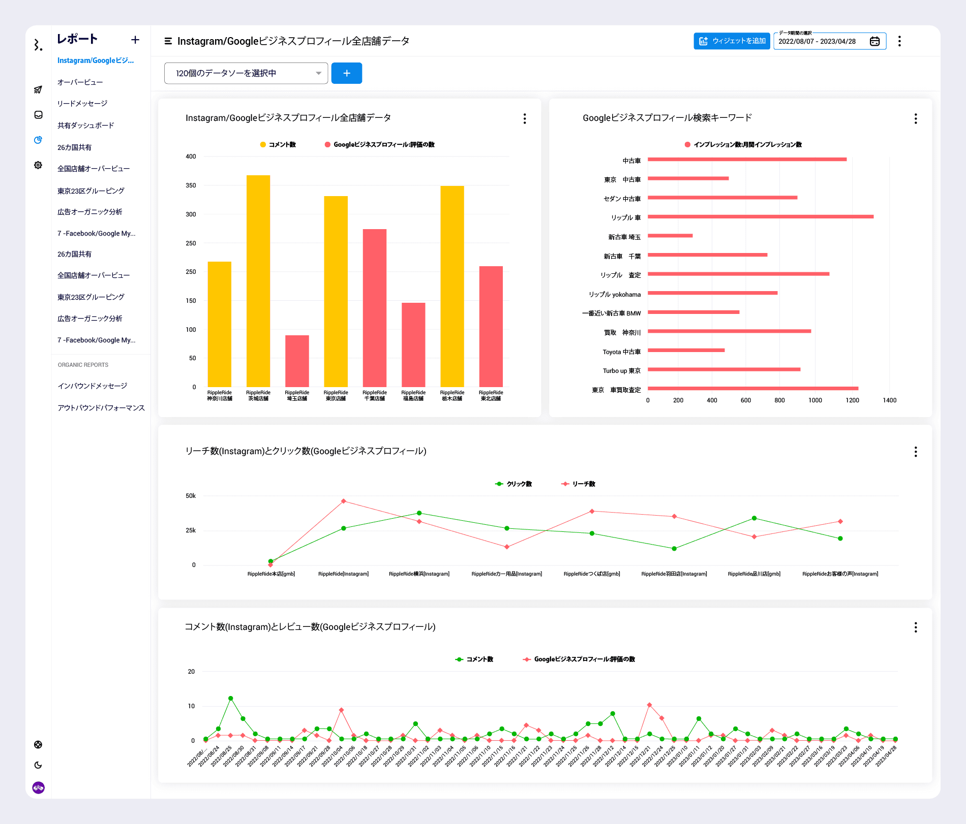
5.Statusbrewの高機能Instagram分析
Instagramネイティブのツールは日々パワフルになっていますが、さらにインサイトを社内で加工可能なCSV形式もしくはPDF形式でシェアしたい、クライアントに提出したい場合はInstagramマーケティングツールの利用もおすすめします。

同時に他チャネルと横刺しデータも取得できるStatusbrewのカスタムダッシュボード
StatusbrewのInstagram分析ツールはこんな方にオススメです。
多店舗運営をしていて複数の店舗アカウント(InstagramやGoogleビジネスプロフィール)を持っている場合→クロス分析がしたい
Instagramフィード、ストーリーズ、リール等一度に複数のコンテンツ種類のデータをまとめたい
タグを使って商品ごとや価格帯ごとの分析を行いたい
Statusbrewでは、カスタムのデータ作成により、Instgaramの様々な指標を日毎、アカウントごとで比較することができます。

例えばStatusbrewではオリジナルのタグ分析というツールを持ち合わせており、
コンテンツがターゲットオーディエンスにとってどのような反応を得ているかを理解する材料になります。
Statusbrewのタグ分析レポートで投稿コンテンツの成功をトラッキングすることで、より情報に基づいた意思決定を行います。
マーケティングキャンペーンの成功と、キャンペーン、イベント、ブランドハッシュタグに関するメッセージを追跡します。
ソーシャル上のカスタマーサポートプロセスを調整し、責任をチーム内で共有し、チームとシームレスにコラボレーションします。
製品、サービス、またはイニシアチブに関するフィードバックと顧客のセンチメントを分類します。
など本気でInstagramマーケティングを成功させたい場合に有効です。
では本日はInstagramのインサイトの見方についてご紹介しました。Instagarmマーケティングについていつでもこちらのブログの右下にあるライブチャットでご相談ください。