こんにちは、Statusbrewです。
本日は店舗型ビジネスの鉄板ソーシャルネットワーク、InstagramとGoogle My Businessを利用したアカウント管理についてご紹介します。
レストラン、美容院etc...サービス業、小売業、物販などを軸にいわゆる駅前や郊外の住宅地などに店舗を構えるスモールビジネスではソーシャルメディアマーケティングがかかせません。
また様々な「顧客の声」が拡散されやすいのが店舗ビジネスですが、カスタマー対応から全てのソーシャルメディア管理を完全サポートするStatusbrewについてご紹介します。
1. InstagramとGoogle My Businessの特徴と投稿
ソーシャルメディアには様々な種類がありますが、店舗型ビジネスの最高の組み合わせはInstagramとGoogle My Businessでしょう。
画像メイン(=視覚に訴える)の情報を発信
最新情報を常に手軽にアップデートできる(ウェブサイトのHTMLいじる必要なし)
キーワードを意識した投稿ができる
カスタマーサポートがしやすい=顧客の評価や口コミにダイレクトに対応できる
2. Statusbrewを利用して自動予約投稿をする方法
比較的「全店舗のソーシャルアカウント運用は"続かない"」と言われがちですが、その理由を見返すと店舗独立で進めてしまうからであって、ソーシャルメディアマーケティングツールの導入が必須となってきます。
Statusbrewを利用することで、InstagramとGoogle My Businessへ同時に予約投稿を行うことができます。

Statusbrewとは?:企業のためのソーシャルメディアマーケティングツールです。複数の店舗や事業にわたるアカウント管理〜高度な分析までを一括で行います。
複数の店舗のInstagramアカウント・Google My BusinessアカウントをStatusbrewに登録することから始めましょう。
3. 複数の店舗アカウントをStatusbrewで一元管理
Statusbrewでは簡単に、店舗ごとのInstagram、Googleマイビジネスアカウントを自由なグルーピング化をしてさらにチーム体制を作ることができます。

例えば
・全国共通の公式アカウント管理チーム ・東京の店舗担当チーム ・大阪の店舗担当チーム ・お客様対応チーム
のようにチームメンバーをまとめ、さらに店舗が持つだけのすべてのインスタグラム、Googleマイビジネスアカウントも追加しましょう。

4. 複数の店舗アカウントへ一括予約投稿を開始しよう
Statusbrewのインスタグラム、Googleマイビジネス一括予約投稿エディターです。(※もちろん他のソーシャルネットワークも追加可能です)
特定のソーシャルプロファイル(またはプロファイルグループ)を複数選択した分全てに、エディターで記載した画像やテキストが一括で活用されます。

インスタグラムストーリーズも自動予約できるStatusbrewのエディター
Instagram用、Googleマイビジネス用とそれぞれのネットワークに合わせた画像のサイズ編集
GoogleマイビジネスのCTAやインスタグラムのタグ付けなど(※規定ルールあり)
などこのエディターで編集した後は、さらに担当者への承認申請を行ってから予約送信をするコースもあります。
5. Statusbrew独自の予約投稿メソッド:集客のためのベストな投稿時間
Statusbrewではただ予約送信するだけではなく、より高いエンゲージメントを獲得するために 「最もベストな時間帯」 で投稿することをお勧めしています。
そのためには、
あらかじめ分析ツールを使って時間を検出 > 時間とコンテンツタイプをカテゴリー化する
過程が必要になります。
この時点で、例えば「お店の新商品紹介のコンテンツは、平日夜19時」というコンテンツカテゴリーを作成しておくだけで、予約投稿時間としてこのカテゴリーを選択することができるようになります。
カテゴリー化することで、
投稿の時間帯 × コンテンツの種類 の組み合わせごとの結果測定も可能に。
6. 店舗ビジネスにはソーシャルメディアの一括エディトリアルカレンダーを使おう
Statusbrewのプランナーと呼ばれるコンテンツカレンダーがあれば、
どの店舗チームの投稿が最近予約されていないか
この店舗は似通った投稿を繰り返しすぎていないか
など、タスク管理だけではなく投稿のバランスをチェックしていく使い方もできます。
7. 口コミ評価の管理やインスタグラムDMの顧客対応を一元化しよう
多数の店舗アカウントが受け取るGoogleの口コミ・レビュー、そしてInstagramのコメントやメンション、DMなどを一括で受け取るエンゲージ受信箱も利用しましょう。
口コミや質問(GMB・インスタグラム両方)への対応は店舗ビジネスをしているのであれば必ずするべきです。
口コミやDMなど、すべてのエンゲージメントを集約して、さらに返信作業や担当者への会話のタスクの振り分けなどを一括して行います。

ネガティブな口コミ
ポジティブな口コミやメッセージ
を毎週、毎月集計してカスタマーのセンチメント分析も行ってみましょう。
コメントの仕分けまで忙しくてしていられない、、
そんな場合はStatusbrewのルール・エンジンを使ってエンゲージメント(全ての口コミやコメント、DM)を自動仕分けしてしまいましょう。

条件に基づいてタグ適用を自動化する!
会話にタグ付けすることで、受信箱を効率化し、よりよく管理することができます。会話に付与するタグとは、例えば
クレーム
サービスに対するフィードバック
高評価
商品の注文
インフルエンサーからのコメント
緊急の対応必須な内容(特定の商品名についての問い合わせ)
などです。
またユーザーがどんなキーワードを使ってあなたのお店についてコメントをしているかどうかを一括でCSVエクスポートして、今後よりキーワードを意識したInstagramやGoogleマイビジネスの投稿をしていくようにも活用しましょう。
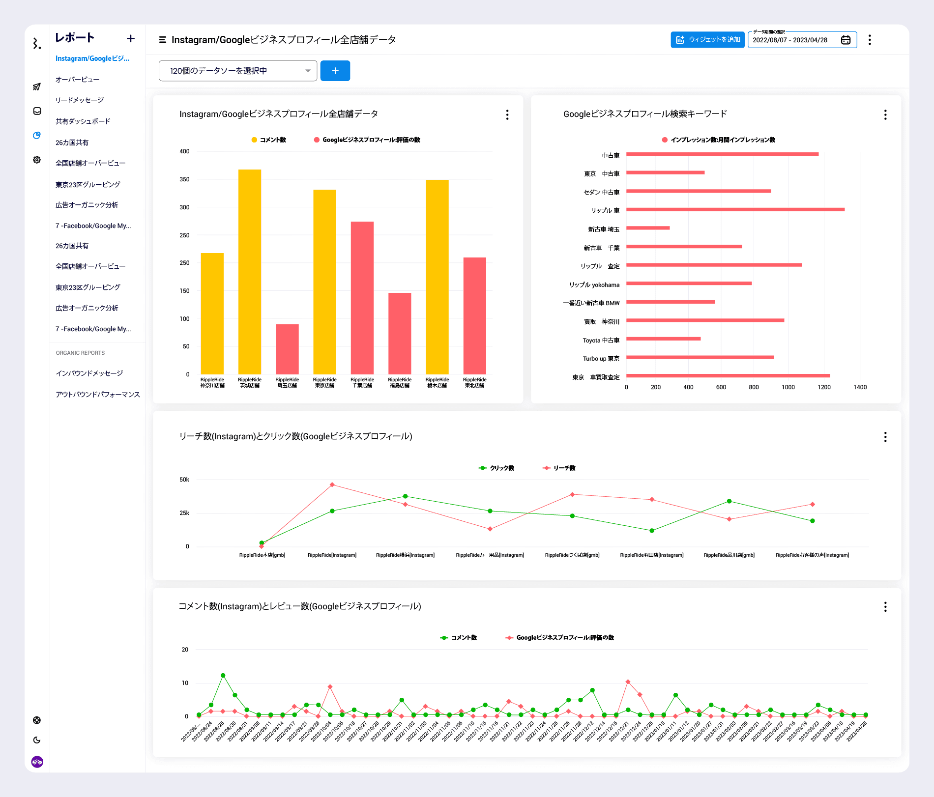
8. Statusbrew高機能アナリティクスでエンゲージメント分析をしよう
Statusbrewでは、InstagramとGoogleビジネスプロフィールの総データを様々な分析軸で綺麗なデータ化ができる高機能アナリティクスを推奨します。
口コミへの対応を含めたカスタマーサポートをどのチームがどれだけこなせたか
顧客への対応までにどれくらいの時間がかかったか
対応完了までにかかった時間が長い(問題解決が大変)なクエリは何か
どんなことでユーザーは不満を抱いているのか
どんな種類のエンゲージメントがどんな場合に多いのか
ポジティブな意見とネガティブな意見はどんな場合に分かれるのか
これらは全てStatusbrewのアナリティクスを使うことでレポート化することができます。

Googleマイビジネスだけではなく、インスタグラムやFacebook、Twitterも店舗ビジネスで運用している方、店舗ビジネス様のための特別カスタマイズプランを用意していますのでぜひ右下のチャットよりお声掛けください。

企業・ブランド様のために設計された🎨 ソーシャルメディア管理ツール
Statusbrewを使って予約のタスク管理から高度なアナリティクスまで