こんにちは、Statusbrewです。
Statusbrewは190種類以上の分析指標を持つソーシャルメディア専用の分析ツールです。
ウェブアプリケーションを使っている方はお気づきかと思いますが、この度Statusbrewは競合分析機能をリリースしました。
競合分析とは、Statusbrewに接続している自社のSNSアカウント(もしくはクライアントのアカウント)と、あなたのブランドの競合他社の持つSNSアカウントのパフォーマンスを横ざしで比較するものです。
Statusbrew分析レポートの特徴
Statusbrewの分析レポートに決まりきったテンプレートはありません。例えば
・全国に複数店舗を持っている場合、店舗ビジネスにぴったりなInstagram/Googleビジネルプロフィールの分析を横ざしでしたい
・FacebookとInstagramの競合分析を同時に行いたい
などユーザー様によって100通りの用途がある中で、全てを可能にする設計をしています。

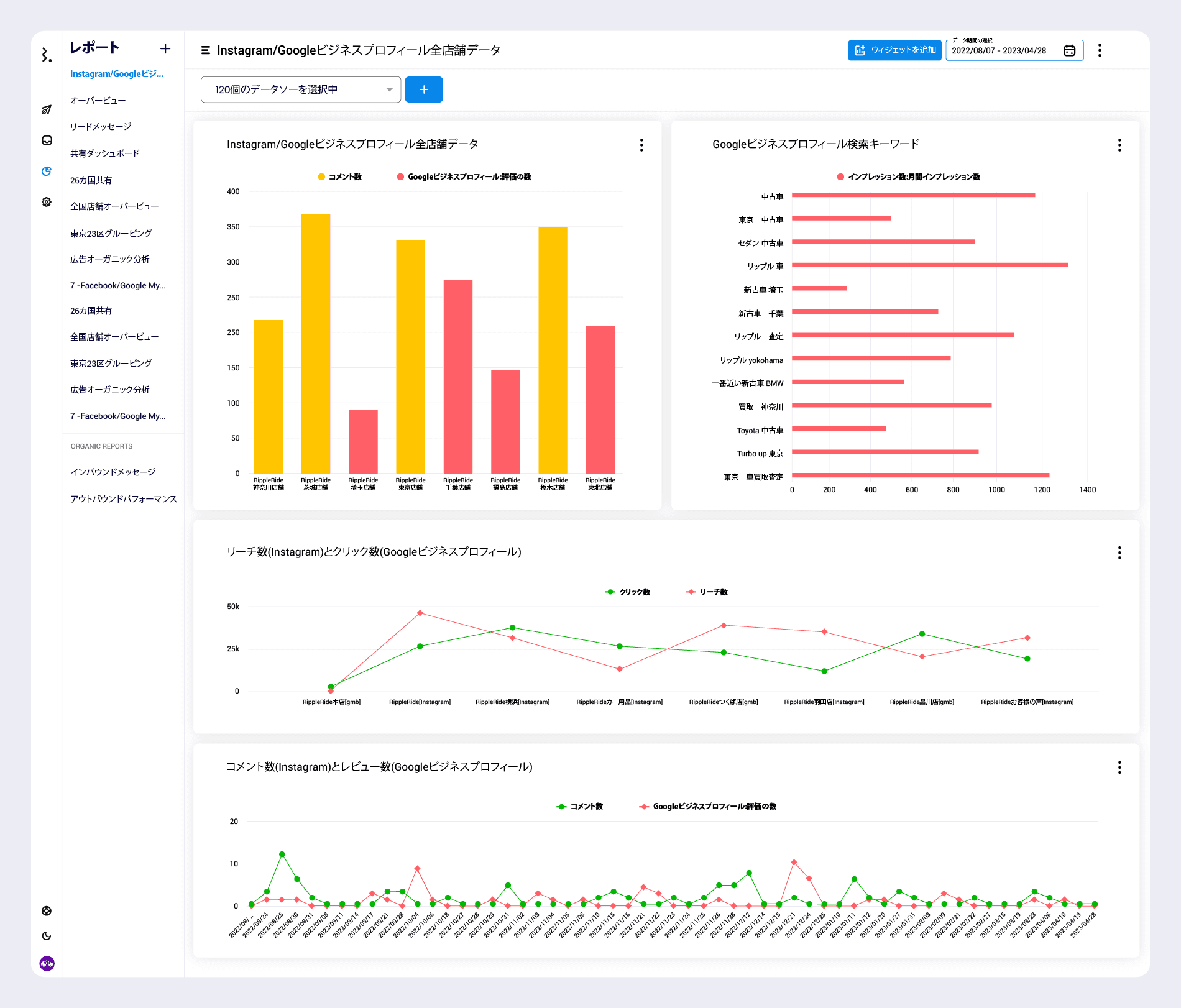
一例: InstagramとGoogleビジネスプロフィールの
様々な指標を横挿しでデータ取得ができる
Statusbrewは上記のダッシュボードにカスタムで作成したデータ・ウィジェットを埋めていくイメージで完成します。
例えば同じソーシャルチャネル(この場合はInstagram)で複数の分析指標を表示してアカウントごと、日付ごとでデータ化したり、比較対象を自分で選ぶことができます。

Statusbrewの新しいソーシャルメディアの競合分析
Statusbrewで実際に競合アカウントのデータを取得するために、競合アカウントの接続を行うことから始めます。
1) 競合チャネルのソーシャルネットワークはInstagram、Twitter、Facebookページのみにまず対応中です。

2) 競合チャネルを追加するとこのようにリスト化されます。競合チャネルを追加するとおよそ24時間後にデータ化を開始いただけますので、お待ちください。

3) Statusbrewのブランクレポートを開いて競合チャネルの様子と自社アカウントの様子の比較を開始しましょう。

ダッシュボードを新たに作成するためにブランクレポートにタイトルをつけて、データソースに自社アカウントと競合アカウントを選択します。この時点ではダッシュボードに何のデータウィジェットも入っていない状態ですので、早速競合アカウントの様子がわかるデータを作成していきます。

4) ウィジェットを追加からデータ作成を開始します。ウィジェット作成エディターを開きます。

・分析指標をまず選択します。最も簡単な指標ですので、フォロワー数を選んでみます。
・フォロワー数の取得ができました。1200人のフォロワーの内訳を決めるものが、ディメンションです。メトリクスを選択のすぐ下にあるディメンションを選択をクリックします。

・ディメンションでデータソースを選ぶと、自社アカウントと競合アカウント全てのフォロワー数をグラフ化します。

Statusbrewで利用できる競合分析のメトリクス
Twitterの競合分析で利用できる分析指標
Total Followers - 合計フォロワー数
New Followers - 新規フォロワー数
New Unfollowers - 新規アンフォロワー数
New Likes - いいね数
New Impressions - インプレッション数
New Quote - 引用リツイート数
New Retweet - リツイート数
New Reply - リプライ数
Video View Count - 動画の視聴数
New Posts - 投稿の作成数
New Post By Type - 種類別投稿の作成数
Twitterのトップ投稿
By Type - 投稿の種類別
Engagement by post - 投稿ごとのエンゲージメント別
Facebookページの競合分析で利用できる分析指標
Fans - ファン数
Engagement - エンゲージメント数
Engagement Per Post - 投稿ごとの平均エンゲージメント数
New Fan Growth - 新規ファンの成長
% Fan Growth - 新規ファンの成長率
New Posts - 投稿数
New Posts By Type - 種類別の投稿数
New Reactions - リーチ数
New Comments - コメント数
New Shares - シェア数
Facebookページのトップ投稿
By Type - 投稿の種類別
Engagement by post - 投稿ごとのエンゲージメント数
Instagramの競合分析で利用できる分析指標
Followers - フォロワー数
Engagement - エンゲージメント数
Engagement per Post - 投稿ごとのエンゲージメント数
New Posts - 投稿数
New Posts By Type - 種類別の投稿数
Statusbrewの競合分析含むアナリティクスの導入をお考えの場合は、ぜひチャットよりお声掛けください。