こんにちは、Statusbrewです。
店舗ビジネス、特に全国地域にまたがる店舗を運営している場合、もはやGoogle Business Profile(旧:Googleマイビジネス)は必須でしょう。
あなたが代理店の場合、クライアントが消費者行動に関するビジネスインサイトをお探しの場合でも、単に代理店の進捗状況をアピールしたい場合でも、Google Business Profile Reporting は最適なソリューションです。プロフェッショナルなカスタム SEO レポートとマーケティング ダッシュボードをクライアントに提供します。使いやすい 1 つのプラットフォームから、リアルタイムで入力される正確なデータを使用して、あらゆる KPI を追跡・表示できます。
Statusbrewのレポートダッシュボード
Statusbrewは200種類近くの分析指標をさまざまな分析軸を19種類のチャート・グラフ、複数の条件フィルターを使って「あなたが欲しい」データを痛苦しくダッシュボード上に表示させるカスタムれポーティング機能です。

ダッシュボードの構成をご覧ください。
レポートの大枠をダッシュボードと呼び、ウィジェットというデータ単位をこの真っ白なダッシュボードに自由に敷き詰めていきます。
・ダッシュボードでは、セクションを分けて分析範囲を分けていただけます。
・右上のカレンダーから、分析の期間範囲を選択します。→ 期間比較も可能です。
・複数のGoogleビジネスプロフィールをStatusbrewに追加すれば、例えば50〜100拠点の店舗を一度にデータ化します。店舗ごとで比較するか、もしくはStatusbrewのプロファイルグループ機能を使って、特定の地域や管轄別にグルーピングした分析データも引き出します。
Statusbrewのウィジェット作成画面
Statusbrewではデータをより多角的に、そして複雑なパターンから問題や課題を特定するためにさまざまなチャートや分析軸を用意しています。
下記は全国店舗あるGoogleビジネスプロフィール(フィクション地名に変更しています)の指標を並べたものですが、特定の条件に基づいてセルや行の色を自動的に変更することで、低パフォーマンスを記録している店舗とその指標を洗い出します。

日本語対応しています
この場合は口コミ数が1週間のうちで基準に満たしていない店舗のみを赤色アラートでピックアップするような設定をしてみました。

Statusbrewレポート機能の最大の特徴は、1つのウィジェットに複数の分析指標を埋め込み、比較ができることです。
例えばGoogleビジネスプロフィールと親和性の高いInstagramの指標を一緒に並べることで、同日・同店舗のデータをより可視化します。
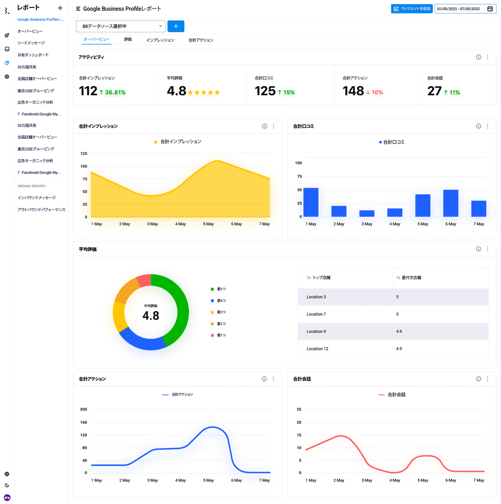
Googleビジネスプロフィールのレポート作成例(テンプレート)

Googleビジネスプロフィールは、
・日毎の口コミの数
・口コミ評価のセンチメントとその割合
・口コミ評価の内容(タグ)
・星1〜5の個数ブレークダウン
はもちろん、店舗ごとに一覧リスト化することもできます。

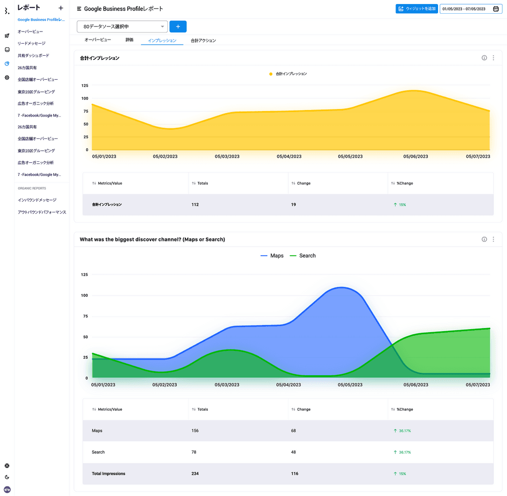
・合計のインプレッション
・あなたのビジネスを見つけた人の経路の割合とその成長度
・経路案内、電話、ウェブサイトのクリック数のブレークダウン
・口コミ評価に対するあなたのチームの返信数と返信までにかかった時間(生産性パフォーマンス)

そして口コミ評価の変更内容も全てデータ取得をし、ダッシュボード上で更新されます。
Statusbrewで取得できるGoogleビジネスプロフィールの分析指標
・Google Business: Impressions → インプレッション数
・Google Business: Call Clicks→ 「電話」のクリック数
・Google Business: Website Clicks → 「ウェブサイト」のクリック数
・Google Business: Bookings Made→ 「予約」のクリック数
・Google Business: Direction Requests →「経路」のクリック数
・Google Business: Food Orders→「料理の注文」のクリック数
・Google Business: Messages Conversations → メッセージ数
・Search Impressions Monthly → 毎月の検索インプレッション数
・Google My Business: Updated Ratings → 更新された口コミ評価
などです。またInstagram、そしてFacebookページへの口コミやインプレッション等もクロスネットワーク分析ができるStatusbrewをぜひお試しください。