こんにちは、ソーシャルメディアマーケティングのエキスパートStatusbrewです。
多店舗運営企業で、複数のソーシャルメディアを用い、ソーシャルメディアマーケティングを実施している企業にとって、その成果を正しく把握し、その結果をまとめ、レポートを作成する事は非常に大変です。なぜならソーシャルメディア投稿の毎回のパフォーマンスを、1店舗ごと、地域ごと、国ごと、というように複数の地理的レベルで成果をそれぞれ正しく把握する必要があり、時には複数店舗のまとまったデータが必要になってくるなど、データ把握の難しさに加え、その使用用途もとても煩雑化しているからです。
例えば、中古車販売企業であれば、基本的に全国展開しているケースがほとんどです。なぜなら中古車自体が物質的な商品であり、その商品の受け渡しのためもありユーザーは基本的に「自身の住まいから最も近い地域店舗」を選ぶからです。このことから、地区町村ごとの店舗のマネージャーやオーナーは、もちろん自店舗のソーシャルメディアマーケティングの統計情報を確認することはできますが、同系列他店舗のソーシャルメディアマーケティング統計情報は簡単に見ることができません。ソーシャルメディアの影響力がこれほどまで大きくなった今、複数店舗を運営する会社の経営陣は会社全体のソーシャルメディア統計情報を確認し、経営戦略を練る必要があります。
こちらのStatusbrewの記事では、多店舗運営企業がソーシャルメディアマーケティングを行う際、成果を正しく把握する方法、効率化の重要性、ツールを用いクロス分析を行う方法、すでにソーシャルメディアマーケティングに成功した企業事例などについて述べていきます。
1.はじめに: 多店舗運営企業がソーシャルメディアマーケティングで直面する課題
多店舗運営企業がソーシャルメディアマーケティングを行う際、適切に管理できていない事が多く、課題となっています。このような課題が発生する背景には以下のような問題があります。
’’管理’’の問題例
・店舗ごとにソーシャルメディアを運用しているものの、それぞれに発信したコンテンツと その効果についてきちんと把握できていない
・1店舗でも、Instagram、Twitter、Facebookというように複数のソーシャルメディアを活用しているが、それぞれの統合した成果について把握できていない。
・店舗ごとにどのような質問傾向があったのか、同等のコンテンツにおける顧客の反応の違いを把握できていない。
・複数ソーシャルメディアで顧客からの質問に対応しているが、各ソーシャルメディア事に どのような質問傾向があったのかを把握できていない
以上のように適切な管理を行えないという問題が発生する背景には、そもそも把握できていないという認識段階においての課題が挙げられます。
- ソーシャルメディアマーケティングレポート自動化とは?
上記でソーシャルメディアマーケティングを行う際、認識・把握・管理する事が大事であるとわかりました。企業は、適切に把握・管理するため、ソーシャルメディアマーケティングレポートを作成します。
実際、1つのソーシャルメディア(例:Facebook広告)だけでレポート作成を行うことはほぼ不可能です。複数のプラットフォーム(Facebook、Instagram、LinkedIn、Twitterなど)からキャンペーンのパフォーマンスデータをエクスポートし、さまざまな場所や地域の主要指標を手作業で集計し、ステークホルダーの階層ごとに特定のレポートにアレンジして送信する必要があります。
そして、翌月や四半期になったら、また同じことをしなければいけません。ソーシャルメディアマーケティングでは分析指標の数が非常に多く、さらに企業は1つのソーシャルメディアだけでなく複数のソーシャルメディアを活用していることが多くなっています。このような状況では多店舗運営企業や、それらをクライアントとするマーケティング会社にとってレポート作成は負担が重く継続へのハードルが高くなっています。
Statusbrewを使えば、このレポートのデータ抽出段階から関係者への送信段階まで多くの場面であらゆることを自動化することができ、適切なマーケティング統計情報を届けたい関係者に送ることができます。レポートをその送りたい日時に合わせ予約送信できるため、レポート送信をも自動化する事ができます。
- クロス分析とは?
クロス分析とは、複数の情報を集め、それらを比較し分析を行う事です。クロス分析はクロス集計をもとに分析されます。
クロス集計とは、2つ以上の回答内容を掛け合わせ、さらに細かく状況を把握するために行われる集計方法です。
より具体的に述べると、ソーシャルメディアマーケティング分析指標であるコンバージョン率やエンゲージメント率が、ソーシャルメディアアカウントごと・属性ごとのように細分化した分析対象で比較できるようになります。細分化した分析対象ごとによってどのように変化するか把握する事ができ、より深く状況を理解できるようになります。
以下は、ソーシャルメディアマーケティングにおけるクロス分析を行う際の比較・分析対象の一例となっています。

Statusbrew提供
これまでは分析指標の数が多いことからデータの抽出をするだけでも難しかったことが、Statusbrewのツールを用いることにより、簡単にデータを抽出できるようになるだけでなく、完全カスタマイズ性でクロス分析をも自在に行えるようになります。
2.多店舗運営企業のソーシャルメディアマーケティングレポート作成の困難さ
多店舗運営企業のソーシャルメディアマーケティングコンテンツのパフォーマンスを報告する際の包括的な問題は、複数あるソーシャルメディアからデータを抽出・さらに集計したデータをさまざまな視点から何がうまくいっていて、何がうまくいっていないのか分析する必要があることです。そのためレポート作成は難しくなっています。
・複数のソーシャルメディアマーケティングデータ統合の難しさ
主な問題点を以下に4つ示します。
- セグメンテーションの難しさ
ソーシャルメディアごとの個々のプラットフォーム(例:Meta Business SuiteやGoogleのネイティブダッシュボード)を使用している場合、複数店舗アカウントがある場合、異なる拠点レベルのズームアウトやズームイン(全体を大枠で捉え次に細部を見ること)を簡単に行えません。
1~2カ所程度の拠点であれば、これらの情報をまとめて自分で手作業でセグメント化することも可能かもしれませんが、複数店舗アカウントを所有し拠点がいくつもある場合手作業では非常に難しいです。あなたは、次のことをしなければなりません
・GoogleやFacebookなどのデータをすべてエクスポートする
・どのキャンペーンがどの場所に対するものかを特定する
・スプレッドシートでラベル付けをする
・地域ごとの統計情報を集計する(個々の地域、地域ごとの地域など)
- ステークホルダーとの情報共有の難しさ
たとえ、ソーシャルメディアごと複数店舗ごとのすべてのマーケティングデータを正しく分類できたとしても(上記の問題点1)、ほとんどの代理店や社内マーケターは、ステークホルダーごとに個別のレポートを作成する必要があります。
- 異なるプラットフォームからデータを毎回集約する
FacebookやInstagram、Pinterest、そしてGoogleビジネスプロフィールのようなプラットフォームでは、スプレッドシートなどを試行錯誤して使えばローカルレベルまで掘り下げることができますが、これはあくまで1つのプラットフォームにすぎません。一度に複数のキャンペーンを実施している場合は、すべてのキャンペーンから得られる指標を組み合わせる必要があります。
例えば、ソーシャルメディアで複数のチャネルで広告とオーガニック投稿を混ぜてキャンペーンを実施している場合です。キャンペーンは、単一地域、製品別、地域別、全国別など、さまざまなものが混在しています。
Statusbrewのようなツールを使わずに、これらのキャンペーンをすべて適所の担当者に報告しようとすると、法外な時間がかかります。
各マーケティングプラットフォームやダッシュボードに入り、手動でデータをスプレッドシートに取り込み、さらに他のプラットフォームから取り込んだデータと組み合わせて、統計情報を並べて確認する必要があります。そして、これを毎月、キャンペーンごと、拠点ごとに行う必要があります。
Statusbrewでは、
・Twitter ・Instagram ・Facebook ・Pinterest ・Googleビジネスプロフィール ・YouTube ・LINE ・WhatsApp ・Apple App ・Google Play
上記10つのソーシャルメディアマーケティングデータが自動的に取り込まれるため、データの自動セグメント化、データのグループ化、レポートの作成が、10つ全てのプラットフォームからのすべてのマーケティングデータに対して行うことができます。
もしあなたが複数の拠点を持つ多店舗運営企業のマーケティング担当者で、自動化ツールを使っていない場合、毎月データ統合を行うソーシャルメディアマネージャーが必要になります。異なるプラットフォームからすべてのデータをエクセルファイルに取り込み、手作業でセグメント化するのには膨大な時間を費やすことになります。そして、グラフやチャートを含むレポートを作成するのには数十時間から数百時間を費やす必要があります。
そして、これを毎月(または報告頻度に応じて)行う必要があります。手間と時間がかかるだけでなく、手作業であるがゆえに、ミスも起こりやすいという問題も抱えています。
Statusbrewでは、ダッシュボードを設定して、チームやクライアントに必要なものをすべて抽出し、いつでもライブで確認することができます。
3.ツールを用い、自動化することにより効率化を図る重要性
以下に5つ自動化の利点について挙げます。
1.時間の節約:ソーシャルメディアマーケティングレポートを自動化することにより、レポート作成に費やす時間を大幅に短縮することができます。これにより、他の業務に時間を費やすことができます。
2.正確性の向上:人間によるレポート作成では、エラーや誤りが発生する可能性がありますが、自動化されたレポート作成は精度が高く、正確なレポートを生成することができます。
3.可視性の向上:自動化されたソーシャルメディアマーケティングレポートは、リアルタイムで更新され、すぐに確認することができます。これにより、より効果的な意思決定を行うことができるようになります。
4.データの集約性:多店舗運営企業にとって、複数の店舗のデータを集約することは非常に重要です。自動化されたレポート作成は、複数のソーシャルメディアアカウントからデータを収集し、簡単に比較することができます。
5.顧客エンゲージメントの向上:自動化されたレポートにより顧客エンゲージメントに関する情報がより明らかになります。これにより、マーケティングチームは、顧客のニーズや好みに応じ、ソーシャルメディアマーケティング戦略を最適化することができます。
マーケティングレポートを自動化することによる利点は多くありますが、以下のような多店舗運営企業は、特にデータが複雑でレポート作成が難しいため自動化をおすすめします。
・多店舗を経営する飲食店(フードチェーン) ・中古自動車販売店 ・ホームサービス(例:配管工、屋根工など) ・小売フランチャイズチェーン ・健康ビジネス(例:整体院チェーンなど) ・ホテル ・賃貸不動産管理会社
上記の企業の特徴は、複数の拠点で異なる管理構造を持ち、カスタマイズされた特定の情報を必要とする企業例です。また、これらの企業は多くの拠点で事業を展開し、さまざまなレベル(個々の拠点から全国レベルまで)のマーケティングキャンペーンを分析し報告する必要があります。
例1)全国に150店舗以上自動車販売、買取を行うFCカーセブン


カーセブン全体としては、全店舗を対象とした大規模なソーシャルメディアキャンペーンを実施する一方で、キャンペーンをさまざまなレベル(都市別や各店舗別など)でセグメント化したいと考えるとします。
これらのキャンペーンがどのように機能しているかを確認するためには、指標を個々の店舗レベルまで掘り下げ、さらに都市や地域レベルでも見る必要があります。
例2)世界78ヶ国・地域に6,800店舗!国内に999店舗!不動産CENTURY21

例えば神戸市中央区のみでも1万以上の物件があります。

コンテンツ投稿の結果をさまざまなレベルで見ることができるようにするのが理想です。
店舗のアカウントごとに、画像と文字での投稿メイン、リール投稿メインというように手法も異なります。より良いソーシャルメディアマーケティングを行うために、ソーシャルメディアマーケティングを行なった物件がどれほどの効果をもたらしているか、店舗ごとにどのような差異を生み出しているかリーチ率、コンバージョン率、シェア率などを個々の店舗レベルまで掘り下げ比較分析する必要があります。
4.ソーシャルメディアマーケティング分析に共通して役立つ指標を理解
ソーシャルメディアマーケティングを行う企業の業種・状況によって、参考すべき指標も変わってきます。
ただ、どの企業にとってもぜひまず気にするべき指標があります。
・.投稿に関する指標
1.リーチ数(何人の人にその投稿が届いたか)
2.インプレッション数(その届いた投稿を何回開いてくれたか)
3.エンゲージメント数(開いてくれた投稿にいいねや保存、シェア、コメントなど実際に顧客がアクションを起こし反応してくれた数)
上記の数値を1つのソーシャルメディアのみではなく、運用している全てのソーシャルメディアで把握し、その比較を行い、現状を認識することがまず何より重要です。フォロワー数の伸びを第一に考え影響力(人気)を高めようとフォロワーに関する指標を1番に考える人も多くいますが、投稿に関する指標を運用している全てのソーシャルメディアで認識することがまず何より大事です。おそらくこの記事をよんてくださっている皆様はもうすでに上記の指標の分析は行なっているのではないでしょうか。
Statusbrewの機能を用い分析できる指標は、実に190以上あり、Facebookのみでも140ほどの分析指標があります。上記の投稿に関する基礎的な指標をすでに確認しているのであればさらなる分析を進めましょう。投稿ごとの滞在時間・国別・地域別・ジェンダー・年齢・はもちろんのこと、どのデバイスからの閲覧者が多いか、オーガニック投稿支払い投稿の比較、コメントの返信所要時間、コメントの種類、地域別傾向、ソーシャルメディア別傾向、細部まで把握するには本当にいくつもの分析指標があります。Statusbrewでは、完全カスタイム性のデータ取得・分析ダッシュボード作成が可能です。今よりソーシャルメディアマーケティングに力を入れ、分析を行いたいがどのような指標分析が自社に今必要なのかわからないという場合も一度お気軽にお声がけください。
5.ソーシャルメディアマーケティングレポート作成のための自動化導入方法これらの指標をすべてのソーシャルメディアマーケティングで一貫して参考し、報告プロセスを合理化しましょう。
-ソーシャルチャネルの即時データ取得
Statusbrewは、各ソーシャルプロファイルをStatusbrewに接続してから、24時間以内にセットアップして、ライブデータの取り込みを開始することができます。
また、別料金になりますがプラン次第で最大24ヶ月の履歴データも取り込むことができ、すぐにレポートに反映させることができます。
そのため、Facebookがインターフェイスを更新しても、接続が途切れたり、複数の異なる場所で更新されたことを確認したりする必要はありません。
複数の拠点で店舗運営に伴うソーシャルメディアマーケティングを展開している場合、各ネイティブのプラットフォームに手動で入って個別にデータを抽出するのではなく、すべてのマーケティングプラットフォームから同時に自動的にデータを取り込むことができます。
そして、すべてのソーシャルメディアマーケティングプラットフォームからデータをライブで取り込んだら、地域ごと、事業ごとにプロファイルを簡単にセグメント化して、さまざまなロケーション(例:単一、クラスター、地域、全国、国ごと)をズームイン/アウトすることができます。

190以上の分析指標 - クロス集計のための計算指標
Statusbrewは業界の中でもトップクラスに分析指標の数が多いことも自慢です。たとえばクリック数やコメント数、インプレッション数など各ソーシャルチャネルごとの指標を一つずつ引っ張って算出する必要はなく、複数のチャネルにまたがって「エンゲージメント」「インプレッション」のようなメジャーな数字を1つにまとめた指標をいくつも用意しています。
Statusbrewではこのように分析データの単位をウィジェットと呼び、データ作成は
指標 (数値で表される)
ディメンション (分析軸・セグメントの切り口)
フィルター
チャートなどのビジュアライゼーション
を好みで決定してクロス集計を様々な視点から行うことができます。

Statusbrewの190種類以上の分析指標データを抽出できるソーシャルメディア専用アナリティクス
2. 一度作成した指標データをテンプレート化する
前述のように、複数の拠点で複数のキャンペーンを手動でレポートする場合、各プラットフォームからデータを抽出し、手動で計算する必要があります。
例えば、Facebook動画の視聴数やFacebookの各媒体のクリック数について報告したい場合、各プラットフォームで別々の場所ごとにその指標を見つける必要があります。
中古車販売会社の例で言えば、Instagram広告、Facebook、Pinterest、Googleビジネスプロフィールなど、各プラットフォームから商品(実際に販売されている)投稿や店舗ごとにデータをスプレッドシートやCSVファイルにダウンロードすることになります。

多数の店舗がある場合のスプレッドはこのような感じに煩雑に...
そして、そのデータをスプレッドシートで再整理し、都市、地域、地方など、または必要な単位で車種やブランドをグループ化する必要があります。
Statusbrewでは、一度ソーシャルメディアプロファイルをツールに取り込むと、各プラットフォームにどの指標を含めるかをレポートダッシュボード上で決定し、一度だけ定義・設定することができます。
つまり、一度設定した指標データは、来月も3ヶ月先も注視したいデータとして変更するまではずっとそのまま24時間ベースのリアルタイムで更新されます。一度設定すれば、キャンペーンパフォーマンス一覧表、ダッシュボード、クライアント、地域、レポートなど、どのような用途にも利用できます。例えば、代理店がクライアントに複数のソーシャルメディアプラットフォームにおける総エンゲージメントを報告する必要があるとします。
下の2つのスクリーンショットでは、「エンゲージメント」という新しい指標を簡単に定義し、クリック、電話、動画再生、「いいね」、コメントなど、必要なものを1つの指標にまとめていることがわかります。
3. 地域別データのグルーピング
Statusbrewで全てのチャネルにおいて、「重要視するエンゲージメントなどの分析指標」を自由に加工して計算するだけではなく、グループ化した分析結果だけのデータウィジェットも作成することができます。
例えば、大手タイヤ、自動車部品メーカーが、異なるブランドごとにデータを表示したいが、異なるタイヤブランドに対して数十から数百の異なるオーガニックキャンペーンを実施している場合、Statusbrewのタグを使えばタグ名=キャンペーン名から特定のタイヤブランド名を見つけ、これらのキャンペーンすべての統計を特定のタイヤブランドの単一の指標に集約する高度な計算を設定することができます。
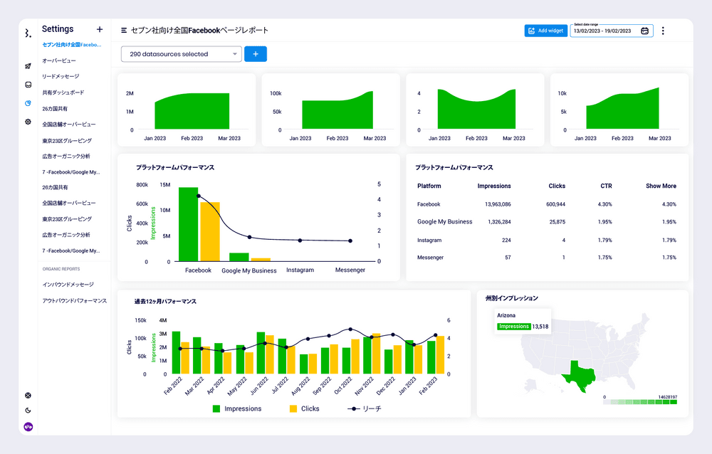
以下の例では、290のFacebook等のキャンペーンがあり、すべてデータソースからデータを取り込んでいることがわかります。

これらのキャンペーンにラベルを付けると、そのキャンペーンだけのデータをすべて引き出すことができるようになります。
Statusbrew内の「すべての商品Aに関するキャンペーン」のグループ化例
この機能を使えば、市区町村別、地域別、国別、あるいは1つの地域別など、あらゆるタイプのロケーションでデータをグループ化して表示することができます。また、社内データ(例:異なる営業チームでサクセスストーリーを共有)や製品分野別の表示にも使用でき、必要に応じて拡大・縮小することができます。
また、高度な計算により、メトリクスのグループ化や追加だけでなく、より多くのことができるようになりました。の投稿のクリック数を合計し、総インプレッション数で割ることで、全体のクリックするー率を算出することができます。地域や特定の製品ラインのキャンペーンについて、総費用を合計して総クリック数で割れば、クリック単価を計算できます。その可能性は無限大です。
(5)ライブダッシュボード

マーケティング会社や自走するマーケターにとって、必要なデータを入手した後でも、関係者向けのレポートやダッシュボードをエクセルなどで作成するだけでも面倒で時間がかかり、しかも定期的(毎週、毎月、四半期)に作成しなければなりません。
Statusbrewはレポートやダッシュボードの作成も自動化しました。
Statusbrewが取得したソーシャルメディアAPIデータから必要な指標を定義・設定したら、データは
プレゼンテーション形式のレポートのエクスポート(PDF)。
Statusbrewは、お客様が設定したメトリクス(異なるロケーショングループや「エンゲージメント」用に設定した特定のメトリクスなど)を使用して、これらのレポートの両方を自動的に構成することができます。
(6)データ加工のカスタマイズ性
テンプレートで決まり切ったデータ一覧表だけではなく、190種類の指標(Facebookであれば動画視聴も10秒、30秒、60秒の単位でオーガニック/広告/バイラル、クリックやチェックインなどのアクションであればそれもオーガニック/広告/バイラルなどとにかく指標が豊富)からダッシュボードに流したいものを正確に設定し、好きなように表示できます(グラフ、円グラフ、棒グラフなど)。
ダッシュボードはホワイトラベル化できるので、メディアプラットフォームごとにこれらの指標(私たちは「ウィジェット」と呼んでいます)をカスタマイズし、必要に応じて異なるロケーション用に調整することができます。
例えば、地域や全体のレベル、そして個々の場所のレベルでも特定のデータを確認したい場合があります。
まずはどのようにデータをまとめていいのかわからない方はStatusbrewが多店舗企業向けの無料コンサルティングも行なっております。右手に表示されるチャットよりお声掛けください。